Foram encontradas 940 questões.
Está CORRETO o que se afirma em:
Provas
Questão presente nas seguintes provas
Analise as seguintes afirmativas considerando a entrada de dados em um Sistema de Informações:
I. Para evitar a ocorrência de erros aleatórios, são utilizados mecanismos de verificações internas de entrada de dados antes de os mesmos serem incorporados ao banco.
II. Utilizar máscaras de edição para entrada de dados no sistema pode evitar que sejam digitados dados com formato incorreto.
III. Quando adequadamente analisadas, as informações provenientes de um sistema de informações apresentam melhor qualidade do que os dados de origem.
Está CORRETO o que se afirma em:
Provas
Questão presente nas seguintes provas
Analise o seguinte código escrito na linguagem Java:

Assinale o conteúdo o que será exibido na última linha da saída do programa:
Provas
Questão presente nas seguintes provas
961260
Ano: 2018
Disciplina: Legislação Específica das Agências Reguladoras
Banca: FUMARC
Orgão: CEMIG
Disciplina: Legislação Específica das Agências Reguladoras
Banca: FUMARC
Orgão: CEMIG
Constituem receitas da ANEEL, EXCETO:
Provas
Questão presente nas seguintes provas
Um gerador trifásico conectado em estrela fornece uma corrente de 10 A/fase, uma tensão de linha de 380 V e fator de potência 0,9 atrasado.
Considerando uma queda de tensão de 2 V/fase nos condutores com características puramente resistivas, a potência (kW) trifásica entregue a uma carga em estrela será
Provas
Questão presente nas seguintes provas
Um equipamento de medição utiliza um conversor AD de 8 bits. Para uma leitura de tensão de 1,5 V, o conversor apresenta o valor binário de 00001111. Após outra medição, o conversor apresentou o resultado 01010101, que corresponde à tensão de
Provas
Questão presente nas seguintes provas
A anisotropia de chapas metálicas é importante característica na definição da capacidade de se produzirem peças por embutimento.
Considere duas chapas, sendo a primeira (1) com R0 = 0,7; R45 = 0,6 e R90 = 0,5 e a segunda (2) com R0 = 1,4; R45 = 1,2 e R90 = 1,0.
Calcule os valores de anisotropia média ( !$ \bar{r} !$ ) e anisotropia planar ( Δr ) para as chapas (1) e (2), respectivamente.
Provas
Questão presente nas seguintes provas
A tabela a seguir apresenta os resultados de uma pesquisa realizada por uma emissora de rádio com o objetivo de conhecer a preferência musical de seus ouvintes. Foram dadas três opções: Música Clássica (C), Música Sertaneja (S) e Música Popular Brasileira (MPB).
| QUANTIDADE DE VOTOS | OPÇÒES REGISTRADAS |
| 27 | Gostam de S |
| 34 | Gostam de C |
| 40 | Gostam de MPB |
| 16 | Gostam de C e de S |
| 12 | Gostam de S e de MPB |
| 14 | Gostam de C e de MPB |
| 6 | Gostam de C, de S e de MPB |
| 4 | Não gostam de C, S, MPB |
Considerando os dados dessa tabela, é CORRETO afirmar que:
Provas
Questão presente nas seguintes provas
No circuito abaixo, a potência média (W) consumida pelo resistor de 2 Ω, sabendo que o circuito encontra-se em regime permanente (fonte apresenta valor eficaz), é:

Provas
Questão presente nas seguintes provas
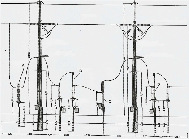
A figura abaixo apresenta um arranjo eletromecânico de uma subestação de transmissão de energia elétrica.

Fonte: MAMEDE FILHO, João. Manual de Equipamentos Elétricos. 4. ed.
Os equipamentos indicados nas letras de A a D, pela ordem, são:
Provas
Questão presente nas seguintes provas
Cadernos
Caderno Container