Foram encontradas 70 questões.
O ocaso das sacolas
O fim de sacolas plásticas em supermercados paulistas é um ótimo negócio para redes varejistas, uma conveniente cortina de fumaça para o poder público, um leve golpe contra o bolso do consumidor e uma medida de impacto provavelmente baixo para o planeta.
Ao contrário do que se diz, as tais sacolinhas plásticas nunca foram gratuitas. Seu custo estava embutido no das compras que fazíamos. Explicitá-lo por meio de um preço é, em princípio, algo positivo, pois isso torna mais transparentes as relações de consumo e ajuda a promover hábitos menos extravagantes.
Mas, como é altamente improvável que a mudança resulte na correspondente redução dos preços nas gôndolas, os supermercados acabam se dando bem, porque, numa canetada, eliminam um custo e ganham uma nova fonte de receita, posando ainda de campeões da ecologia.
Algo parecido vale para o poder público. Ele aparece na foto como defensor do ambiente por ter promovido o acordo e pouca gente lembra que sua lista de omissões nessa área é grande. O volume de lixo reciclado ainda é risível e há pouquíssimas usinas de compostagem, para citar apenas dois pecadilhos diretamente relacionados a resíduos sólidos.
O consumidor leva prejuízo porque as sacolas escolhidas para substituir o plástico são as de milho. Relativamente caras, custarão R$ 0,19 cada uma. É questionável ainda a ideia de embalar comida com comida. Tirar milho de galinhas e pipoqueiros para produzir invólucros tende a inflacionar o setor de alimentos.
Em termos ambientais, as sacolas são um estorvo, mas nem de longe o maior problema. Reduzir seu uso sem criar dificuldades maiores é uma meta louvável. Cumpri-la implicará custos, que terão de ser pagos pelos consumidores. O que irrita, no Brasil, é que governantes e lobbies são rápidos para estender a conta ao cidadão, mas muito lentos, para não dizer abúlicos, em fazer a sua parte.
(Hélio Schwartsman. Folha de S. Paulo, 24 de janeiro de 2012)
Ele aparece na foto como defensor do ambiente por ter promovido o acordo e pouca gente lembra que sua lista de omissões nessa área é grande.
Assinale a alternativa em que se tenha alterado o trecho sublinhado no período acima em consonância com a norma culta.
Provas
Questão presente nas seguintes provas
O ocaso das sacolas
O fim de sacolas plásticas em supermercados paulistas é um ótimo negócio para redes varejistas, uma conveniente cortina de fumaça para o poder público, um leve golpe contra o bolso do consumidor e uma medida de impacto provavelmente baixo para o planeta.
Ao contrário do que se diz, as tais sacolinhas plásticas nunca foram gratuitas. Seu custo estava embutido no das compras que fazíamos. Explicitá-lo por meio de um preço é, em princípio, algo positivo, pois isso torna mais transparentes as relações de consumo e ajuda a promover hábitos menos extravagantes.
Mas, como é altamente improvável que a mudança resulte na correspondente redução dos preços nas gôndolas, os supermercados acabam se dando bem, porque, numa canetada, eliminam um custo e ganham uma nova fonte de receita, posando ainda de campeões da ecologia.
Algo parecido vale para o poder público. Ele aparece na foto como defensor do ambiente por ter promovido o acordo e pouca gente lembra que sua lista de omissões nessa área é grande. O volume de lixo reciclado ainda é risível e há pouquíssimas usinas de compostagem, para citar apenas dois pecadilhos diretamente relacionados a resíduos sólidos.
O consumidor leva prejuízo porque as sacolas escolhidas para substituir o plástico são as de milho. Relativamente caras, custarão R$ 0,19 cada uma. É questionável ainda a ideia de embalar comida com comida. Tirar milho de galinhas e pipoqueiros para produzir invólucros tende a inflacionar o setor de alimentos.
Em termos ambientais, as sacolas são um estorvo, mas nem de longe o maior problema. Reduzir seu uso sem criar dificuldades maiores é uma meta louvável. Cumpri-la implicará custos, que terão de ser pagos pelos consumidores. O que irrita, no Brasil, é que governantes e lobbies são rápidos para estender a conta ao cidadão, mas muito lentos, para não dizer abúlicos, em fazer a sua parte.
(Hélio Schwartsman. Folha de S. Paulo, 24 de janeiro de 2012)
Em relação à estrutura do texto e sua divisão, assinale a alternativa que demonstre a correta delimitação de cada parte.
Provas
Questão presente nas seguintes provas
O circuito representa um divisor de tensão.

Se !$ R = 10 !$, as tensões em Volts, sobre !$ R_1, R_2 !$ e !$ R_3 !$ são iguais, respectivamente, a:
Provas
Questão presente nas seguintes provas
O ocaso das sacolas
O fim de sacolas plásticas em supermercados paulistas é um ótimo negócio para redes varejistas, uma conveniente cortina de fumaça para o poder público, um leve golpe contra o bolso do consumidor e uma medida de impacto provavelmente baixo para o planeta.
Ao contrário do que se diz, as tais sacolinhas plásticas nunca foram gratuitas. Seu custo estava embutido no das compras que fazíamos. Explicitá-lo por meio de um preço é, em princípio, algo positivo, pois isso torna mais transparentes as relações de consumo e ajuda a promover hábitos menos extravagantes.
Mas, como é altamente improvável que a mudança resulte na correspondente redução dos preços nas gôndolas, os supermercados acabam se dando bem, porque, numa canetada, eliminam um custo e ganham uma nova fonte de receita, posando ainda de campeões da ecologia.
Algo parecido vale para o poder público. Ele aparece na foto como defensor do ambiente por ter promovido o acordo e pouca gente lembra que sua lista de omissões nessa área é grande. O volume de lixo reciclado ainda é risível e há pouquíssimas usinas de compostagem, para citar apenas dois pecadilhos diretamente relacionados a resíduos sólidos.
O consumidor leva prejuízo porque as sacolas escolhidas para substituir o plástico são as de milho. Relativamente caras, custarão R$ 0,19 cada uma. É questionável ainda a ideia de embalar comida com comida. Tirar milho de galinhas e pipoqueiros para produzir invólucros tende a inflacionar o setor de alimentos.
Em termos ambientais, as sacolas são um estorvo, mas nem de longe o maior problema. Reduzir seu uso sem criar dificuldades maiores é uma meta louvável. Cumpri-la implicará custos, que terão de ser pagos pelos consumidores. O que irrita, no Brasil, é que governantes e lobbies são rápidos para estender a conta ao cidadão, mas muito lentos, para não dizer abúlicos, em fazer a sua parte.
(Hélio Schwartsman. Folha de S. Paulo, 24 de janeiro de 2012)
Assinale a palavra que, no texto, exerça papel adjetivo.
Provas
Questão presente nas seguintes provas
Observe o circuito abaixo.

Os valores de !$ E_t !$ que representam a fonte de alimentação, a potência total !$ P_t !$ e a energia consumida em !$ R_3 !$ em 2 segundos, são, respectivamente
Provas
Questão presente nas seguintes provas
O ocaso das sacolas
O fim de sacolas plásticas em supermercados paulistas é um ótimo negócio para redes varejistas, uma conveniente cortina de fumaça para o poder público, um leve golpe contra o bolso do consumidor e uma medida de impacto provavelmente baixo para o planeta.
Ao contrário do que se diz, as tais sacolinhas plásticas nunca foram gratuitas. Seu custo estava embutido no das compras que fazíamos. Explicitá-lo por meio de um preço é, em princípio, algo positivo, pois isso torna mais transparentes as relações de consumo e ajuda a promover hábitos menos extravagantes.
Mas, como é altamente improvável que a mudança resulte na correspondente redução dos preços nas gôndolas, os supermercados acabam se dando bem, porque, numa canetada, eliminam um custo e ganham uma nova fonte de receita, posando ainda de campeões da ecologia.
Algo parecido vale para o poder público. Ele aparece na foto como defensor do ambiente por ter promovido o acordo e pouca gente lembra que sua lista de omissões nessa área é grande. O volume de lixo reciclado ainda é risível e há pouquíssimas usinas de compostagem, para citar apenas dois pecadilhos diretamente relacionados a resíduos sólidos.
O consumidor leva prejuízo porque as sacolas escolhidas para substituir o plástico são as de milho. Relativamente caras, custarão R$ 0,19 cada uma. É questionável ainda a ideia de embalar comida com comida. Tirar milho de galinhas e pipoqueiros para produzir invólucros tende a inflacionar o setor de alimentos.
Em termos ambientais, as sacolas são um estorvo, mas nem de longe o maior problema. Reduzir seu uso sem criar dificuldades maiores é uma meta louvável. Cumpri-la implicará custos, que terão de ser pagos pelos consumidores. O que irrita, no Brasil, é que governantes e lobbies são rápidos para estender a conta ao cidadão, mas muito lentos, para não dizer abúlicos, em fazer a sua parte.
(Hélio Schwartsman. Folha de S. Paulo, 24 de janeiro de 2012)
O texto defende a ideia de que
Provas
Questão presente nas seguintes provas
Observe os símbolos abaixo, relativos às configurações possíveis dos transístores.

As configurações Identificadas por I, lI e IlI são denominadas, respectivamente:
Provas
Questão presente nas seguintes provas
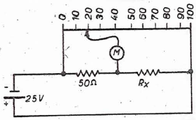
O ramo superior do circuito é uma barra condutora homogênea de 100 cm. Observa-se que não passa corrente pelo medidor M quando ele está ligado ao ponto onde se lê "20cm".

Nessas condições, o valor de R é de:
Provas
Questão presente nas seguintes provas
Observe as tabelas- verdade abaixo.

As portas lógicas cujas tabelas- verdade estão Indicadas por I e lI, são conhecidas, respectivamente, por:
Provas
Questão presente nas seguintes provas
No Word 2003 em português, o atalho de teclado Alt+Ctrl+F tem por significado inserir no texto o seguinte recurso de formatação:
Provas
Questão presente nas seguintes provas
Cadernos
Caderno Container