Magna Concursos

Foram encontradas 39.585 questões.

2650537 Ano: 2022
Disciplina: Engenharia Mecânica
Banca: FUMARC
Orgão: TRT-3
Com relação aos métodos para se prevenir a cavitação, é CORRETO afirmar:
 

Provas

Questão presente nas seguintes provas
2650536 Ano: 2022
Disciplina: Engenharia Mecânica
Banca: FUMARC
Orgão: TRT-3

As discordâncias entre os resultados experimentais e teóricos de funcionamento de uma bomba demostra que a transferência da energia cedida por uma bomba teórica (Hth) ao fluido envolve perdas hidráulicas. Considerando que uma bomba apresenta as seguintes características, quais serão, respectivamente, a altura manométrica (Hman) e o rendimento hidráulico (ηh) dessa bomba?

Altura teórica

(Hth)

Perda por atrito

(ΔHat)

Perda por choque

(ΔHch)

Perda por recirculação

(ΔHrc.)

10 m

1m 0,5 m

0,5 m

 

Provas

Questão presente nas seguintes provas
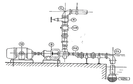
2650535 Ano: 2022
Disciplina: Engenharia Mecânica
Banca: FUMARC
Orgão: TRT-3
As instalações de bombeamento podem apresentar em sua forma, dependendo de seu objetivo e importância, variações as mais diversas. Contudo, para o estudo sistematizado, o esquema de uma simples e típica instalação de bombeamento pode ser mostrado na figura a seguir.

Enunciado 3570910-1


Tendo em vista a situação descrita, é CORRETO afirmar:
 

Provas

Questão presente nas seguintes provas
2650533 Ano: 2022
Disciplina: Engenharia Mecânica
Banca: FUMARC
Orgão: TRT-3
Embora não seja a única forma de fazê-lo, a maioria dos engenheiros subdivide a mecânica dos fluidos em termo da presença ou não dos efeitos viscosos e de compressibilidade, conforme mostrado na figura abaixo. Ainda são mostradas classificações em termos do tipo de escoamento, se laminar ou turbulento, interno ou externo. A experiência de Reynolds (1883) demonstrou a existência de dois tipos de escoamentos, o escoamento laminar e o escoamento turbulento. Assumindo que o experimento teve como objetivo a visualização do padrão de escoamento de água (ρ=1000 kg/m³ e μ=10-3 Pa.s) através de um tubo de vidro de diâmetro de 25 mm, com o auxílio de um fluido colorido (corante), calcule o número de Reynolds e classifique o escoamento, considerando a figura abaixo se a velocidade do escoamento é de 2,5 m/s.
Enunciado 3570908-1
 

Provas

Questão presente nas seguintes provas
2650532 Ano: 2022
Disciplina: Engenharia Mecânica
Banca: FUMARC
Orgão: TRT-3
Uma bomba de calor para aquecimento de piscinas apresenta alto desempenho e economia. A cada kW consumido, 5 kW são devolvidos em forma de energia térmica, mantendo a água da piscina aquecida. Considerando o funcionamento padrão de uma bomba de calor, os valores do trabalho do ciclo, em kW, a energia para aquecimento, em kW, e o coeficiente de performance (COP) são, respectivamente:
 

Provas

Questão presente nas seguintes provas
2650531 Ano: 2022
Disciplina: Engenharia Mecânica
Banca: FUMARC
Orgão: TRT-3
Um afluente escoando a Qa=10 m³/s é alimentado por um efluente com uma vazão de Qe=5 m³/s. A concentração de cloretos a montante da junção é de Ca=25 mg/L, enquanto a concentração de cloretos do efluente é Ce=40 mg/L. Considere que o cloreto não sofre transformações químicas e se conserva. Assuma que os dois fluxos se misturam completamente na junção e, por isso, operam em regime permanente. Os valores da vazão, em m³/s, e a concentração de cloretos, em mg/L, a jusante da junção são, respectivamente:
 

Provas

Questão presente nas seguintes provas
2650530 Ano: 2022
Disciplina: Engenharia Mecânica
Banca: FUMARC
Orgão: TRT-3

Os aços de baixa liga e alta resistência propiciam elevada relação resistência mecânica e peso comparados ao aço carbono. A transformação martensítica é uma parte essencial da resistência do produto, uma vez que aumenta a densidade de discordâncias.

Conhecendo a quantidade relativa (porcentagem em peso) de cada microconstituinte (fases) de um determinado aço, é possível calcular a dureza Vickers, e, também, o limite de resistência à tração.

Calcule o teor de carbono do aço C-Mn-Nb que, austenitizado parcialmente entre A1 e A3 na temperatura de 750°C, e, posteriormente, resfriado em água, atingirá 240 HV(10gf) (limite de resistência de 80 kgf/ mm^2), conhecendo a dureza das fases na Tabela abaixo. Admita que a quantidade de austenita retida seja zero após o resfriamento.

Fases

Dureza (HV 10gf)

Limite de Resistência
(Kgf/mm^2) produto final

Ferrita

80

80

Martensita (0,77%C)

840

Cementita

650

O valor CORRETO é:

 

Provas

Questão presente nas seguintes provas
2650529 Ano: 2022
Disciplina: Engenharia Mecânica
Banca: FUMARC
Orgão: TRT-3
A manutenção corretiva, preventiva ou preditiva objetiva conservar e manter em operação equipamentos, instrumentos, ferramentas e instalações da forma mais econômica possível. A manutenção preventiva se caracteriza pela
 

Provas

Questão presente nas seguintes provas
2650528 Ano: 2022
Disciplina: Engenharia Mecânica
Banca: FUMARC
Orgão: TRT-3
É CORRETO afirmar que o tratamento térmico de austêmpera é um tratamento
 

Provas

Questão presente nas seguintes provas
2650527 Ano: 2022
Disciplina: Engenharia Mecânica
Banca: FUMARC
Orgão: TRT-3

Em aços de alta resistência e baixa liga, o tamanho de grão ferrítico se relaciona com o limite de escoamento através da relação de Hall Petch

!$ \sigma_{esc} = \sigma_0 + K(d)^{-0,5} !$

Foram observados para um aço C-Mn-Nb os seguintes dados experimentais:

Tamanho de

Grão ASTM E112

( n )

Diâmetro do grão
(!$ \mu\,m !$)
!$ (Diâmetro\,do\,grão)^{0,5} (mm)^{-5} !$

Tensão de Es-coamento, !$ \sigma_{esc} !$
(MNm-2)

7 30 5,77 400
11 8 11,18 450

Considerando válida a expressão: n=−6,6457log(d)−3,298.

É CORRETO afirmar que o tamanho de grão final n , conforme ASTM E112, e o diâmetro de grão ferrítico em ( ), para que se tenha tensão de escoamento de (550 MNm-2), são, respectivamente:

 

Provas

Questão presente nas seguintes provas