Foram encontradas 996 questões.
Segundo Creder (2006), qual o consumo diário de água, em litros, da população de um edifício residencial constituído de 10 pavimentos, com seis apartamentos por pavimento, tendo, cada apartamento, sala, 2 quartos, banheiro e cozinha, sem dependências de empregada?
Provas
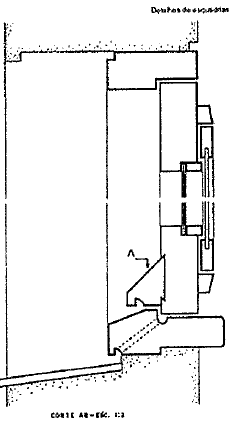
A figura abaixo representa uma janela em corte.

Segundo Montenegro (2001), qual a nomenclatura do elemento 'A' representado acima?
Provas
Observe a figura abaixo

A figura acima representa um acessório sanitário utilizado nas instalações prediais de esgoto sanitário. Qual é o nome dado a esse acessório?
Provas
O projeto de uma determinada edificação é composto de duas partes distintas: partes gráficas e partes escritas. Sendo assim, as partes escritas constam das seguintes peças:
Provas
É correto afirmar que Serviços Sociais Autônomos
Provas
A lei 8.666/93 diversificou os casos em que a Administração pode ou deve deixar de realizar licitação, tornando-a dispensada, dispensável e inexigível. Assinale a opção que apresenta um exemplo no qual a licitação é dispensada.
Provas
Na licitação, o edital é o instrumento pelo qual a Administração leva ao conhecimento público a abertura de licitação, fixa as condições de sua realização e convoca os interessados para a apresentação de suas propostas. Para uma licitação do tipo de melhor técnica ou de técnica e preço, o prazo mínimo para convocação dos licitantes, quando se tratar de uma concorrência, será de
Provas
Correlacione os princípios da Administração Pública às suas respectivas definições e assinale a opção que apresenta a sequência correta.
PRINCÍPIOS
I- Motivação
II- Legalidade
III- Publicidade
IV- Razoabilidade e Proporcionalidade
V- Continuidade do Serviço público
DEFINIÇÕES
( ) A Administração Pública só pode fazer aquilo que a Lei permite. Necessidade de institutos como a suplência, a delegação e a substituição para preencher as funções públicas temporariamente vagas.
( ) Trata-se de princípio aplicado ao Direito Administrativo como mais uma das tentativas de impor-se limitações à discricionariedade administrativa, ampliando-se o âmbito de apreciação do ato administrativo pelo Poder Judiciário.
( ) Exige a ampla divulgação dos atos praticados pela Administração Pública, ressalvadas as hipóteses de sigilo previstas em lei.
( ) Exige que a Administração Pública indique os fundamentos de fato e direito de suas decisões.
Provas
Segundo Di Pietro (2015), não é tarefa fácil definir o serviço público, pois a sua noção sofreu consideráveis transformações no decurso do tempo, tanto no que diz respeito aos seus elementos constitutivos, quanto no que concerne à sua abrangência. Além disso, alguns autores adotam o conceito amplo, enquanto outros preferem um conceito restrito. Nas duas hipóteses, combinam-se, em geral, três elementos para definição. Assinale a opção que apresenta esses três elementos.
Provas
Como é denominado o ato pelo qual se confrontam as ofertas, classificam-se as propostas e escolhe-se o vencedor a que deverá ser adjudicado o objeto da licitação?
Provas
Caderno Container