Magna Concursos

Foram encontradas 1.250 questões.

69119 Ano: 2007
Disciplina: Engenharia de Telecomunicações
Banca: Marinha
Orgão: Marinha

A variação do valor de pico de um sinal em função da tensão de outro sinal, de frequência mais baixa, caracteriza uma modulação

 

Provas

Questão presente nas seguintes provas
69118 Ano: 2007
Disciplina: Engenharia Eletrônica
Banca: Marinha
Orgão: Marinha

Observe o circuito a seguir.

Enunciado 3347995-1

Sabendo-se que a tensão de "zener" de Dz1 é 4 V, qual é a tensão sobre o resistor R2 do circuito apresentado acima?

 

Provas

Questão presente nas seguintes provas
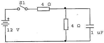
69117 Ano: 2007
Disciplina: Engenharia Eletrônica
Banca: Marinha
Orgão: Marinha

Analise o circuito a seguir.

Enunciado 3347994-1

No circuito acima, após fechar-se S1, qual será a tensão no capacitor quando o tempo tender a infinito?

 

Provas

Questão presente nas seguintes provas
69116 Ano: 2007
Disciplina: Engenharia Elétrica
Banca: Marinha
Orgão: Marinha

Analise a figura a seguir.

Enunciado 3347993-1

Sabendo-se que o amperímetro (A) da figura acima está na escala de 0 a 1000 mA e tem uma resistência interna de 1\( Ω \), que valor de corrente i será apresentado em seu mostrador?

 

Provas

Questão presente nas seguintes provas
69115 Ano: 2007
Disciplina: Engenharia Eletrônica
Banca: Marinha
Orgão: Marinha

Num contador RIPPLE assíncrono, de módulo 16, deve-se ter

 

Provas

Questão presente nas seguintes provas
69114 Ano: 2007
Disciplina: Engenharia Elétrica
Banca: Marinha
Orgão: Marinha

Analise a representação a seguir.

Enunciado 3347991-1

Qual é a potência dissipada em R3 no circuito representado acima?

 

Provas

Questão presente nas seguintes provas
69113 Ano: 2007
Disciplina: Engenharia Elétrica
Banca: Marinha
Orgão: Marinha

A tensão máxima normalmente encontrada em um determinado circuito é 120 V. Neste caso, a melhor escala para uma medida segura e eficiente deve ter um alcance de 0 a

 

Provas

Questão presente nas seguintes provas
69112 Ano: 2007
Disciplina: Engenharia de Telecomunicações
Banca: Marinha
Orgão: Marinha

Quando um sinal modulado em amplitude AM-DSB apresenta um índice de modulação igual a 1 (um),

 

Provas

Questão presente nas seguintes provas
69111 Ano: 2007
Disciplina: Engenharia Eletrônica
Banca: Marinha
Orgão: Marinha

Os circuitos integrados da série 74 pertencem a qual família de circuitos lógicos?

 

Provas

Questão presente nas seguintes provas
69110 Ano: 2007
Disciplina: Engenharia Elétrica
Banca: Marinha
Orgão: Marinha

Assinale a opção que completa corretamente as lacunas da sentença abaixo.

O voltímetro é um instrumento usado para medição de , devendo, idealmente, possuir .

 

Provas

Questão presente nas seguintes provas