Foram encontradas 40 questões.
Na Topografia utiliza-se uma curva de nível é obtido após unir os pontos de mesma cota e representar
acidentes geográficos. As curvas de nível da figura abaixo representam um (a):


Provas
Questão presente nas seguintes provas
- Gerenciamento, Planejamento e Controle de Obras
- Orçamento no Planejamento e Controle de Obras na Engenharia Civil
O quadro abaixo refere-se a um trecho do cronograma de construção de uma creche de 320,00m² (previsão
de 8 meses). Baseado no quadro, o valor em reais (R$) executado da obra ao final de 2 meses:
Onde: Qn = Quantidade de serviço no mês n, em porcentagem. Mn = Valor do serviço no mês n
Onde: Qn = Quantidade de serviço no mês n, em porcentagem. Mn = Valor do serviço no mês n
Provas
Questão presente nas seguintes provas
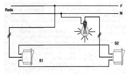
Numa escada de 2(dois) lances deseja-se ligar uma lâmpada de led de 100w. Na figura abaixo, temos um
diagrama multifilar para realizar a ligação necessária para o funcionamento da lâmpada. A opção que indica o
sistema usado na figura abaixo:


Provas
Questão presente nas seguintes provas
- Hidráulica e HidrologiaHidráulica na Engenharia Civil
- Instalações em Engenharia CivilInstalações Hidrosanitárias
Em uma caixa d’água todos os componentes devem ser dimensionados e montados de forma detalhada e
criteriosa e interligados à distribuição de água fria para que a instalação hidráulica funcione e não apresente
problemas futuros, recomenda-se, também, a testagem dos pontos hidráulicos verificando a ocorrência de
vazamentos e o funcionamento de chuveiros. Não é componente da instalação hidráulica da caixa d’água:
Provas
Questão presente nas seguintes provas
Uma casa tem dimensões de 33,00 x 15,60m. Caso você faça o desenho de uma planta baixa em uma escala
de 1/50, a folha adequada que deve ser usada para a impressão da planta baixa, que caiba todo o desenho sem
alterar a escala:
Provas
Questão presente nas seguintes provas
Durante a construção de uma estrada pavimentada, um dos trechos apresenta uma para depressão e deve
ser adequado para atender as necessidades da obra. O material que deve ser usado de acordo com as
especificações técnicas do projeto rodoviário, deve ser retirado do(a):
Provas
Questão presente nas seguintes provas
O Técnico de Edificações Edson está fiscalizando a obra de construção de uma loja de conveniência anexa a
um posto de gasolina. No assentamento de um piso porcelanato (já foi feito o contrapiso), a ferramenta que deve
ser usada no assentamento do piso é:
Provas
Questão presente nas seguintes provas
Na drenagem pluvial de uma obra residencial construída em um lote de 10,00 20,00m foram instalados
recipientes para a limpeza de folhas e outros objetos que entram na tubulação pelas calhas. Podem ser de PVC ou
concreto, foram instalados na rede pluvial que estava enterrada. O recipiente citado é indicado na opção:
Provas
Questão presente nas seguintes provas
Os tijolos devem apresentar características
básicas e de qualidade para que possam ser
empregados na Alvenaria de tijolos cerâmicos. É
item que impede o uso do bloco cerâmico na
construção de muros e paredes:
Provas
Questão presente nas seguintes provas
- Arquitetura na Engenharia CivilProjetos de Arquitetura
- Gerenciamento, Planejamento e Controle de Obras
Na locação da obra deve-se atentar para
detalhes como: recuos, afastamentos, alicerces,
paredes, as aberturas para que a construção atenda
o projeto arquitetônico. Julgue as assertivas acerca
da locação da obra:
I. Para iniciar a locação da obra é preciso que o terreno esteja limpo e sem a presença de lixo.
II. A locação da obra é o ponto de partida da construção e definirá todo o controle geométrico da edificação.
III. Na locação por cavalete, os alinhamentos são delimitados por pregos cravados nos cavaletes formados por duas ou três estacas cravadas diretamente no solo e travadas por uma travessa nivelada fixada nas estacas.
Em relação às assertivas acima, pode-se afirmar:
I. Para iniciar a locação da obra é preciso que o terreno esteja limpo e sem a presença de lixo.
II. A locação da obra é o ponto de partida da construção e definirá todo o controle geométrico da edificação.
III. Na locação por cavalete, os alinhamentos são delimitados por pregos cravados nos cavaletes formados por duas ou três estacas cravadas diretamente no solo e travadas por uma travessa nivelada fixada nas estacas.
Em relação às assertivas acima, pode-se afirmar:
Provas
Questão presente nas seguintes provas
Cadernos
Caderno Container